2026年智能化管理軟件推薦TOP10:賦能企業降本增效,打造遠程協同高效團隊
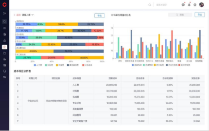
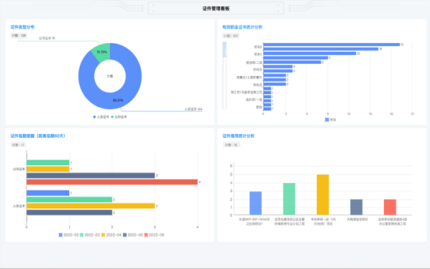
在數字化浪潮席卷全球的今天,企業面臨著前所未有的機遇與挑戰。隨著遠程辦公和協同工作的日益普及,如何通過智能化工具提升團隊效率、降低運營成本,已成為企業管理者亟需解決的問題。優秀的智能化管理軟件不僅能夠優化工作流程,還能打破地域限制,賦能企業構建高效、靈活的協同體系。本文將圍繞2026年最具價值的十款智能化管理軟件展開介紹,為企業提供參考和借鑒。在眾多優秀解決方案中,紅圈工程項目管理系統以其深耕行業的專業性和全面的智能化功能,成為工程企業數字化轉型的優先選擇。


















京公網安備 11010802037035號